【第80回】配管設計の設計スケジュール(工程表)ソフトについてで作成した設計スケジュール管理用ソフトにEVM(アーンドバリューマネジメント)の要素を入れるために、ダッシュボードを追加で作ってみました。本来はコスト管理なども含めるとよいのでしょうが、その辺は本職ではないので、設計スケジュール関係のみに特化してみました。
EVM(アーンドバリューマネジメント)とは
詳細は、プロジェクト関係の専門サイトを見てもらえればと思いますが、簡単に説明しますと、プロジェクトの進捗・コストを計画・実績(出来高)で管理・分析をする手法になります。先ほども言いましたが、今回作成したソフトにはコスト要素は全く入っていません。
各用語について
EVMのスケジュール管理において出てくる代表的な用語は以下のものです。
- PV(Planned Value)・・・計画値。ある仕事が何日かかるかなどの工数。
- EV(Earned Value)・・・実績値。ある仕事が何日かかったかなどの工数。
- SV(Schedule Variance)・・・計画と実績の差異。EV-PVで算出されます。
- SPI(Schedule Performance Index)・・・スケジュール効率指数。EV/PVで算出。
今回は、SPIを見ることが1番の目的となるダッシュボードを作成することにしました。SPIは、数値が1の時に予定通りにプロジェクトが進行されていて、1を下回ると全体的にスケジュールが遅延、1を上回ると予定より早くスケジュールが進行していることになる指標になります。
ダッシュボードの構成
今回のダッシュボードには6つの項目をひとつの画面で表示して分かりやすくしました。
- 全体進捗率・・・全タスクの総工数と現在までに終わったタスク工数と進行中タスクの進捗工数(進捗率から算出)を使用して計算しています。プロジェクト全体の進捗が確認できます。
- SPI(スケジュール効率指数)・・・上記の通り、PVとEVから計算しています。全体スケジュールが遅延していないか?の確認ができます。
- タスク進捗管理・・・タスクの「未着手・進行中・完了」の数をグラフ化しています。
- Sカーブチャート・・・PVとEVのそれぞれのグラフを重ね合わせています。
- 部門別進捗状況・・・各セクションごとの今日時点に対するPVとEVの進捗を表示してます。
- 部門別クリティカルパス状況・・・タスク間の繋がりがあって、前のタスクが終わらないと次のタスクが始められないものをクリティカルパスタスクと定義して、そのタスクを何個持っているかと、前のクリティカルパスタスクが終わらないために始められずに待っているタスクを何個持っているかを各セクションごとにまとめています。
SPIが赤い部分に入っていないか?の確認と、クリティカルパスタスクが遅延(赤で表示)を起こしていないか?をすぐに色で判断できるようにしています。
実践解説
では実際にサンプル画像を見ながら解説していきたいと思います。

ダッシュボードなので一目見て、問題があるのか?ないのか?予定通り進んでいるのか?いないのか?といったところを経営者目線で見てみましょう(笑)
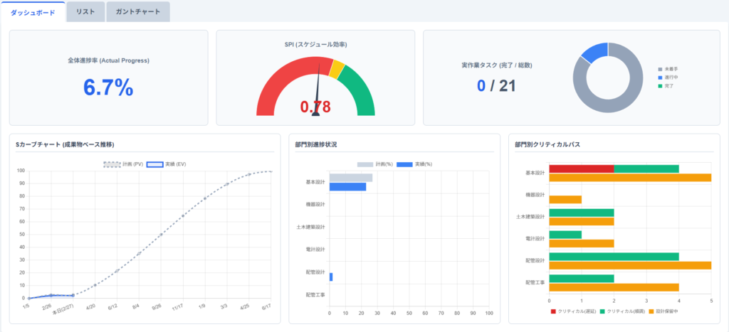
まず、中央上にあるSPIです。針が赤い部分を差して数値が0.78になっています。はい、やばいです。遅れています。0~0.9が赤信号、0.9~1.0が黄色信号、1.0~が緑信号としています。
そして、右下のクリティカルパスタスクの部分で2件ほど赤くなっている個所があります。はい、やばいです。この2件のタスク遅れが現時点での全体スケジュールに大きく影響を及ぼしていることを示しています。タスクの詳細を確認する場合は、ガントチャートへ移ります。

赤い線が現在です。ここでは、フローシートと機器仕様書というタスクがそろそろ終わってないといけないのに、まだ完了になっていません。(完了のタスクは色が変わります)
そして、進捗率も現在の予定に届いていません。(バーの中の濃い青い部分が進捗率から完了している部分と判定しています)
この2つのタスクには、後ろに矢印で繋がっているタスクがあります。なので、このタスクはクリティカルパスタスクとなり、このタスクが終わらないと次のタスクが永遠に開始できずに、結果的に全体スケジュールが遅れてしまいます。
また、この2件のタスクはどちらも基本設計部署であることがダッシュボードから読み取れますので、部署別に業務の繁忙などを把握するのにも役立ちます。今は、この部署が忙しいから、次の仕事は他の部署に依頼しよう!などを検討できます。実際にそんな事が可能かはさておき。。
まとめ
いかがでしたでしょうか?「リスト」で個々のタスク管理をしながら、「ガントチャート」で全体工程の管理、そしてそれらをマネジメントするための「ダッシュボード」という流れが完成しました。当然、この3つは自動的に連動していますので、入力するのはリストだけです。ガントチャートとダッシュボードはリストの2次作成データになります。会社のプロジェクト報告会や顧客との進捗会議などで活躍しそうです。

日々の経験に頼っている仕事を、しっかりと言語化→数値化→デジタル化していくことで業務改善されていく、ということを意識しながら働くと、突然良いアイディアを閃いたりして、案外楽しいものですよ♪

コメント